More than ever, performance plays a key role in the monetary success of a mobile app —from acquisition to retention to revenue and beyond. Mobile app performance metrics are quantifiable measurements that track how well your app functions in real-world conditions, including launch speeds, response times, stability rates, and UI responsiveness. Here, we'll take a closer look at the Key Performance Indicators (KPIs) and benchmarks for mobile app performance that mobile teams need to track in order to optimize their app’s performance and improve their user experience. These metrics have the biggest impact on the end-user experience, so it's important to measure them and understand what benchmarks to hit in order to meet and exceed users' expectations.
Measuring APM KPIs
Before we start, it’s important to note that certain benchmarks may be variable—there are general recommendations for certain mobile app performance metrics, but your actual mobile app performance metrics may vary based on the type of app and content you’re loading. So, we’ll be noting empirical benchmarks as well as considering other ways to measure results.
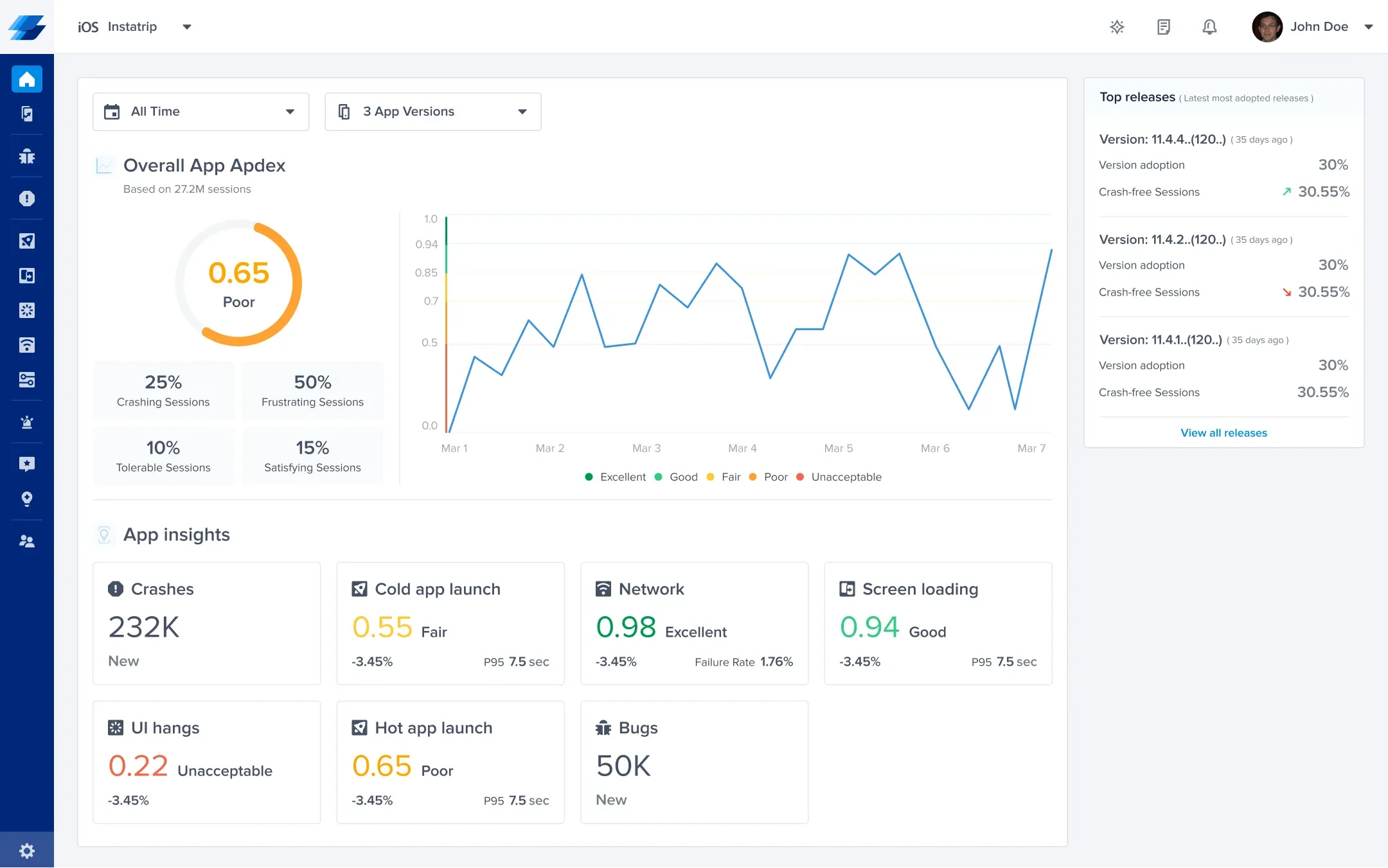
Apdex
Apdex (Application Performance Index) is an open standard for measuring the performance of software applications. The idea behind it is to have a universal score between 0 and 1 that represents the overall user experience with a mobile app, serving as one of your core mobile performance metrics. Some APM tools will calculate your Apdex score for individual traces and events based on targets you set, which allows you to see at a glance how your performance is doing. This allows you to judge performance based on targets that are specific to your app and industry.

95th percentile (P95)
When measuring mobile app performance metrics, there will always be some instances that are exceptions to normal conditions, or outliers. That’s why sometimes it’s better to look at results for your 95th percentile rather than overall averages. If you’re using Luciq, your P95 values will be displayed in a column next to the attribute you’re exploring.

Throughput
Throughput is a basic and crucial metric to measure. How many people are using your app and how has that changed over time? Usage spikes can impact wait times and app performance in general. If you’re experiencing performance issues, throughput should be one of the first metrics you check to see if traffic is impacting performance.
App stability
One of the biggest indicators of an unusable app is how often it crashes. Users who encounter crashes are much more likely to uninstall an app than any other reason. Using a crash reporting tool will alert you to any uptick in errors and also help you catch issues early after a release before they become widespread and catastrophic. Mobile app stability is measured in crashes per session or user. According to our mobile app stability data for 2025, the crash-free rates to target are:
- Crash-free users > 99%
- Crash-free sessions > 99.95%
App loading times
An mobile app doesn’t have to be completely unusable for it to be considered of poor quality and worthy of being uninstalled. A huge part of an app’s performance is assessing how long a user has to wait at launch, between screen transitions, and after performing any requests. Let's look at the different kinds of wait times:
App launch time
Speed is an essential part of app performance monitoring. Users don't like to wait and they especially don't like slow apps. How fast your app launches can set very important first impressions with your users and goes a long way to retain them. App launch speed is very indicative of the overall quality of your app and tracking it will help assess the responsiveness of your app. Ideally, you should be targeting a cold app launch time of two seconds, a warm app launch time of 1 second, and a hot app launch time of half a second.

Network response time
Network calls play a huge role in the speed and responsiveness of your app. A study shows that to be competitive, your app should respond to user requests within 1 second. It also indicates that many apps fail to meet that due to unreliable or slow services. Usually, network performance is tracked on the server-side. And while that is important, it only tells half of the story. Tracking client-side network calls and their response times is also key when trying to fully assess network performance.

App trace completion time
Every app is built differently. To best understand your end users' experience, you need to be able to assess your client-side logic and see how long specific traces in your app take to execute (2 seconds average). This will give you a deeper and more granular picture of where your app is failing to meet users' expectations and ultimately help you to pinpoint and resolve issues faster.
UI response times
No app performance monitoring metrics are complete without an assessment of UI hangs. You need to constantly monitor the responsiveness of your app's user interface for issues. Users can experience UI hangs for various reasons and if there's a longer than usual delay (250ms on average) or a failure to respond to a user's input, you need to be aware of it in order to fix it as soon as possible before the negative reports and comments come flooding in.

Screen loading times
One of the factors that impact the user experience is how long it takes content to load. You should be monitoring how long your page transitions are taking and how long it’s taking to load your content. Loading times can be variable depending on the content, but you can use an app performance monitoring tool to find delays in content loading stages, set loading thresholds, and calculate Apdex scores.
Monitoring Performance is the First Step
For competitive mobile app performance, you need a proactive app performance management strategy. After years in the business of app quality development, it is abundantly clear that monitoring metrics is not enough.
Monitoring is incredibly useful for gathering data and finding trouble spots. But it’s also a passive activity. Your app performance management strategy should include proactive quality control measures as well. Using Luciq, you can set quality thresholds for specific app dimensions and assign alerts, so you’ll be notified as soon as issues arise. Additionally, you can dig deeper by replaying problematic sessions with Session Replay and actively reaching out to users for more feedback with In-App Surveys.

Using the Right Tool for Your Mobile app
Instrumenting your app with an Application Performance Monitoring tool will help you stay on top of how your app is doing in the wild and act proactively to find problem areas in your app's performance. Luciq's APM tool helps you track key app performance monitoring metrics to improve your app's performance, including Apdex scores, UI hangs, network performance, slow app launches, custom traces, and much more.
For the best results, use Luciq’s APM, Crash Reporting, Bug Reporting, Session Replay, In-App Surveys and App Ratings and Reviews together to have a complete picture of your app’s user experience, stability, performance, and app store ratings. Each tool is essential on its own, and when combined, the result is greater than the sum of its parts, giving you all the data and information you need at your fingertips to deliver the fastest and most reliable experience for your users, and outperform your competition.







