With the abundance of mobile apps available, especially the number of apps that claim to perform the same function, users are more sensitive to app quality as a differentiator when deciding which app to use. When users are selecting between five apps that all do the same thing, they probably won't choose to use the apps that crash, are slow, and are not regularly updated with bug fixes and performance improvements.
To counter these issues, it's common (and necessary) for mobile app developers to address quality concerns with bug reporting and crash reporting tools. But it has also become clear that crash reporting is not enough. Mobile application performance monitoring (APM) helps you stay on top of your app's performance and improve it to deliver the best experience for your users. APM exists because, in today's world, your mobile strategy needs to be more proactive than simply responding to bugs or crashes.
What is mobile application performance monitoring (APM)?
At its core, mobile application performance monitoring is the tracking of key app performance indicators in order to maintain awareness of your app's performance and potential quality issues. This can include management strategies in addition to monitoring (for more information on this, check out Mobile APM: App Performance Monitoring, Management, or Both?). Statistics like app launch and loading times translate into very real experiences for the people using your app. All aspects of your app's performance shape their perception of your brand and its quality.
Specifically, APM tools help to monitor the end-user experience. This includes metrics like how fast the application opens, how long it takes requests to execute, screen and content loading times, and other aspects of your app's performance. A good APM tool makes it easy for you to see when performance issues arise, so you can address them immediately.

Why do you need APM for your mobile app?
With millions of apps on the various app stores, standing out amongst the best takes significant technical effort. Apps that are buggy and constantly crash will always be called out by users—they won't hesitate to respond to poor experiences with one-star ratings. And with recent changes to how app store ratings work, new updates that contain bugs will drop an app’s rating immediately. App performance directly affects users' satisfaction and experience, and this negatively impacts key business metrics like downloads, usage, retention, and revenue.
It's important to have a mechanism for users to give you feedback. First, offering a direct channel where you can collect private comments will prevent users from posting their complaints on the app stores. Second, you'll often discover problems from these bug reports that don't show up in other places. Third, a robust bug reporting tool like Luciq will provide you with comprehensive data to help you quickly diagnose and fix problems.
But waiting for users to tell you what’s wrong can be very costly, especially since user feedback can be vague. So while bug reporting is essential, the best practice is to have an APM tool alongside your bug and crash reporting tools. An APM tool will alert you about things like slow screen transitions, slow network calls, and UI hangs that also negatively impact your end users' experience. With an APM tool like Luciq's, you can take a proactive approach to discover and fix performance issues in your application before these problems become one-star reviews and lost revenue.
The best way to use APM is not to work backward and fix issues that arise late; ideally, you'll be working forwards to constantly monitor and continuously improve your app's performance. Tracking and viewing app performance metrics within a dashboard is the only way to have full awareness of your app performance, spot problems as soon as they arise, and address them immediately. Luciq's triple threat of APM, crash reporting, and bug reporting tools will empower you to optimize your app's performance and deliver the high-quality experience your users expect and deserve. Using a proactive app quality toolkit is an important component of any mobile app development strategy.
Application performance monitoring components
Mobile app performance monitoring is a recent and fast-evolving discipline. Most mobile APM tools are adapted from a platform's existing web APM tools. As of yet, there are very few mobile-first APM solutions on the market. The rule book for what components are essential for mobile APM is therefore quite variable, depending on the platform. But we can start with the essential components of web application performance monitoring and apply them to the mobile experience. According to Gartner Research, there are three essential components of APM, each with its own set of key metrics.
- End-user experience monitoring: tracks how your mobile app is behaving from users’ perspective. This looks into aspects such as load times, app slowness, or any errors.
- Application discovery, tracing, and diagnostics: assess how the different components of your app are behaving from a diagnostic perspective. Determining whether particular logic is performing as desired is important to understand how your app is performing overall.
- Application analytics: raw data that you can analyze, spot trends, and learn insights to help inform decision-making.
Let's take a look at some of Luciq APM's features to see how these components work in action.
App launch times
Luciq monitors how long it takes for your app to fully launch and become responsive. App launch time is your user's first impression of your app quality, so it's vital to know what they're really experiencing. Luciq allows you to set custom launch parameters in order to get more granular, accurate launch and load times.

UI hangs
Slow screen transitions create a frustrating experience for the user, but UI hangs are overlooked by most APM tools. It's as necessary a component to monitor as app launch time, as it's a major part of what the user experiences. UI hangs interrupt the user's flow and can sometimes even force an app to become unresponsive.

Network performance
Network performance metrics account for over half of the requested features for APM. Simply put, network monitoring is a major part of APM. Yet, most APM tools only monitor requests from the server-side. Luciq APM network performance monitoring tracks response times and network errors from both the server-side and client-side and allows you to customize your thresholds for critical calls. To make spotting trends easier, Luciq will automatically group related network URLs together for you, plus highlight patterns and outliers.

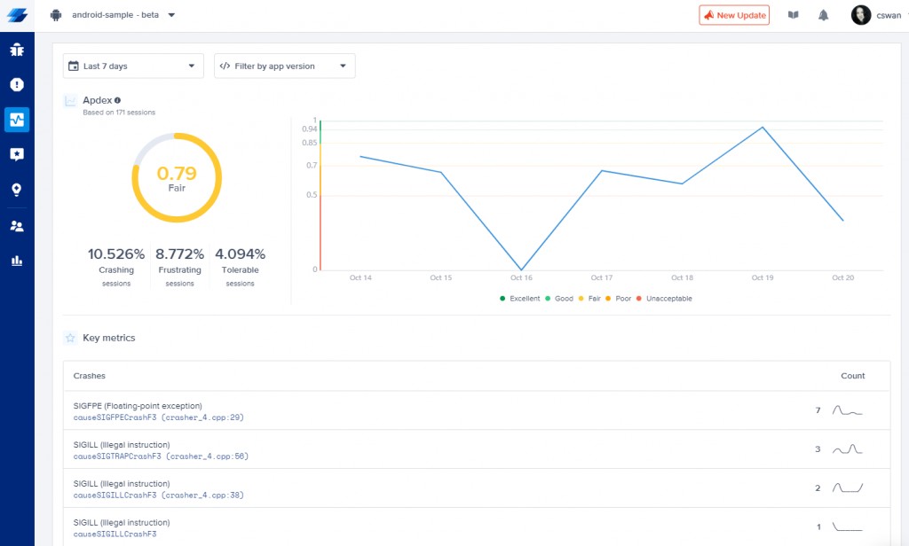
Apdex scores
Your Apdex score is a metric that sums up your average user experience and reports how many users are having a satisfying, frustrating, or tolerable experience. You'll be able to align your team around a single metric and set thresholds for overall app performance.

Execution traces
Detailed traces make troubleshooting simpler. They contain data like specific requests, users, logs, and errors. Luciq allows you to monitor the performance of your client-side logic by customizing thresholds for specific traces and assessing how well they’re performing. That information allows you to identify the root causes of issues and fix them faster.

Using a mobile app performance monitoring tool
Instrumenting your app with an APM tool will help you stay on top of how your app is doing in the wild and act proactively to find problem areas in your app’s performance. Luciq App Performance Monitoring helps you track key metrics to improve your app’s performance, including Apdex scores, UI hangs, network timeouts and issues, slow launches, tracking custom traces, and more.
For the best results, use Luciq's APM, Crash Reporting, and Bug Reporting together to have a complete picture of your app's quality, performance, and stability. Each tool is essential on its own, and when combined, the sum is even greater than its parts and you'll have all the data and information you need at your fingertips to deliver the fastest and most reliable experience for your users, and outperform your competition.







