Every mobile app has specific user flows that are key to delivering value to users and generating revenue for the business. Successful mobile teams understand the critical importance of identifying, monitoring, and optimizing their key app flows to unlock success
Luciq’s Flows allows mobile teams to monitor and analyze the performance and user experience of key user flows, enabling you to achieve and maintain optimal performance.
In this blog post, we'll take a quick tour of Luciq's Flows and how you can use it to deliver exceptional apps.
Defining Your App Flows
To start monitoring your app’s flows, make sure you’re using SDK version X.XX or higher. With that out of the way, you’ll now need to define your flows by marking their beginning and end. This is easily done by adding an API call to your code at the beginning and end of each flow.
Each flow is identified by a unique name, beginning, and end, and you can run up to 10,000 flows in parallel. However, you cannot run different instances of the same flow in parallel.
Luciq automatically captures many user attributes like app version, OS version, and device, but you can also add up to 20 unique custom attributes to each flow to provide additional context and insight into its performance.
Learn more about instrumenting flows and adding custom attributes in our docs for iOS, Android, React Native, and Flutter.
Monitoring Flow Performance
Once you’ve defined your app’s flows, Luciq will automatically start tracking their health and performance. To start viewing flow performance, navigate to your flows page by selecting flows from the side navigation bar on your dashboard.
Flows List
The flows list contains all your defined flows along with high-level performance data, giving you an overview of their state and making it easy to spot drops in performance. Here you can mark or unmark flows as key metrics as well as view and update their target times.
.png)
You can also filter your flows by date, app version, and whether they are key flows to easily surface the flows you need to focus on.
Flow Details
Selecting a flow from the list will take you to its details page where you can view its health and performance data. You can filter the flow occurrences by date, app version, device, OS version, custom attributes, latency, and flow completion to help you identify and debug issues affecting the flow’s user experience.
%2520(1).png)
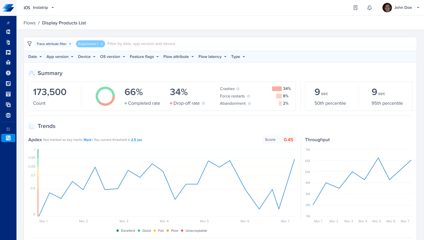
Summary
The summary gives you a high-level overview of the health and performance of the flow. Here you can track the number of times the flow was initiated, its completion vs. drop-off rates, and a breakdown of the reasons behind drop-offs. Additionally, this section tracks the time it takes for users to complete the flow at the 50th and 95th percentile.
%2520(2).png)
Trends
This section enables you to visualize the performance of your flow over time to reveal trends and patterns. This makes it easier to identify when issues were introduced and understand their cause.
Here you can view line graphs of the flow’s apdex, throughput, and P50 latency over time, as well as a bar graph of latency distribution. Additionally, you can mark or unmark the flow as a key metric and change its target threshold.
.png)
Spans
The spans list provides a breakdown of the flow’s stages and operations like network calls and database queries. Here you’ll see a list of the flow’s spans, their P50 and P95 latency, latency difference percentage (if filters are applied), average calls, and frequency.
Selecting a network call from the list will take you directly to the network URL details page where you can investigate further and dig deeper into its performance.
With this information, you can easily identify operational bottlenecks that impact the flow’s user experience to debug and optimize their performance.
.png)
Crashes
This section lists the flow’s top 10 fatal and non-fatal stability issues like crashes, ANR or OOM errors, and app hangs. For each stability issue, you can view the relevant team to make it easier to route issues, as well as the number of its occurrences and affected users to help you accurately assess its impact and prioritize accordingly.
Selecting an issue from the list takes you directly to the issue details page where you can view its details and start debugging.
.png)
Patterns
Finally, Luciq breaks down flow performance by user attributes and automatically identifies outliers to enable you to monitor the flow’s performance for different user segments and spot issues affecting them.
The outlier insights list captures the statistical outliers Luciq detects in the flow’s performance data, making it easier to spot issues happening in specific device environments or affecting a certain subset of your users.
The dimensions table breaks down flow performance by user attributes like app version, OS version, device, and custom attributes you’ve added. For every dimension of an attribute, you can view its apdex, P50 and P95 latency, occurrence count, and dissatisfying occurrence count.
This enables you to monitor the flow’s health and performance for the most relevant app versions, OS versions, and user segments to accurately assess its impact and prioritize your effort.
%2520(2).png)
Master Your App’s User Experience
Luciq’s flows enables mobile teams to take a nuanced approach to their app’s performance and focus their efforts on the most impactful parts of their app. With granular visibility over the performance and experience of your app’s user journeys consolidated in one dashboard, you can make data-driven decisions and effectively prioritize your roadmap.







