With millions of mobile apps on the various app stores, standing out amongst the best takes a lot more than a good idea. If your app is slow to launch, users will be frustrated before they even get to experience your app. With the abundance of high-quality apps out there, users have become very sensitive to app launch time and have very high expectations.
Impact of mobile app launch time on performance
Speed is an essential part of app performance, but stability is king; you should always benchmark your crash-free sessions alongside launch performance to ensure a smooth user experience. Users don't like to wait and they especially don't like slow apps. How fast your app launches — whether it's a cold, warm, or hot start — can set very important first impressions with your users and go a long way to retain them. One report says that 21% of users now abandon an app after one use, and according to a different report, 80% would give a poorly performing app three chances or less before uninstalling it. Your app is fighting for your users’ time and money and needs to make a good impression from the gate.
App launch speed is very indicative of the overall quality of your app and tracking it will help assess the responsiveness of your app. 49% of users expect apps to start in 2 seconds or less. Ideally, you should be targeting an app launch time of 1.5-2 seconds. This, however, is talking about apps launching from scratch, also known as a cold app launch. But there are different types of app launches — including warm and hot starts — so we'll explore how they differ in the next section.
Measuring your various app launch times, including cold, warm, and hot starts, will require an application performance monitoring tool in order to track your performance statistics.
Mobile app launch types
Cold app launch
In a cold app launch, your app is starting from scratch. This means that the app’s process has not been created by the system until then. Cold launches occur when you are launching the app for the first time since booting, or if the app was killed. Since there is no existing process up and running this is the slowest type of launch. Cold and warm launches are usually the main focus when it comes to minimizing app launch time due to them taking the longest.
Hot app launch
In a hot app launch, your app’s process is already running in the background and all the system has to do is bring your app’s activity to the foreground. This makes it a lot faster than a cold launch because the app’s activity is already present in memory. The system doesn’t have to repeat the initialization so it has much less overhead.
To the user, there is very little difference between cold, warm, and hot launches, which is why it’s important to minimize the time taken in both scenarios.
Warm app launch
As the name suggests, a warm app launch is somewhere between a cold and hot launch where some of the operations that take place in a cold start are still happening. In this case, your app's main process is already running, but might need to recreate some activities or retrieve data that was evicted from memory. This makes it faster than a cold start but still with more overhead than a hot start.
Mobile app launch time benchmarks
The Android Developer Guide currently considers the following startup times to be maximums for acceptable performance:
- Cold launches should take less than 5 seconds
- Hot launches should take less than 1.5 seconds
- Warm launches should take less than 2 seconds
Mobile-first App Performance Monitoring
Mobile apps run in a huge variety of environments and conditions, and face a unique set of challenges that traditional observability and logging tools are not equipped to handle.
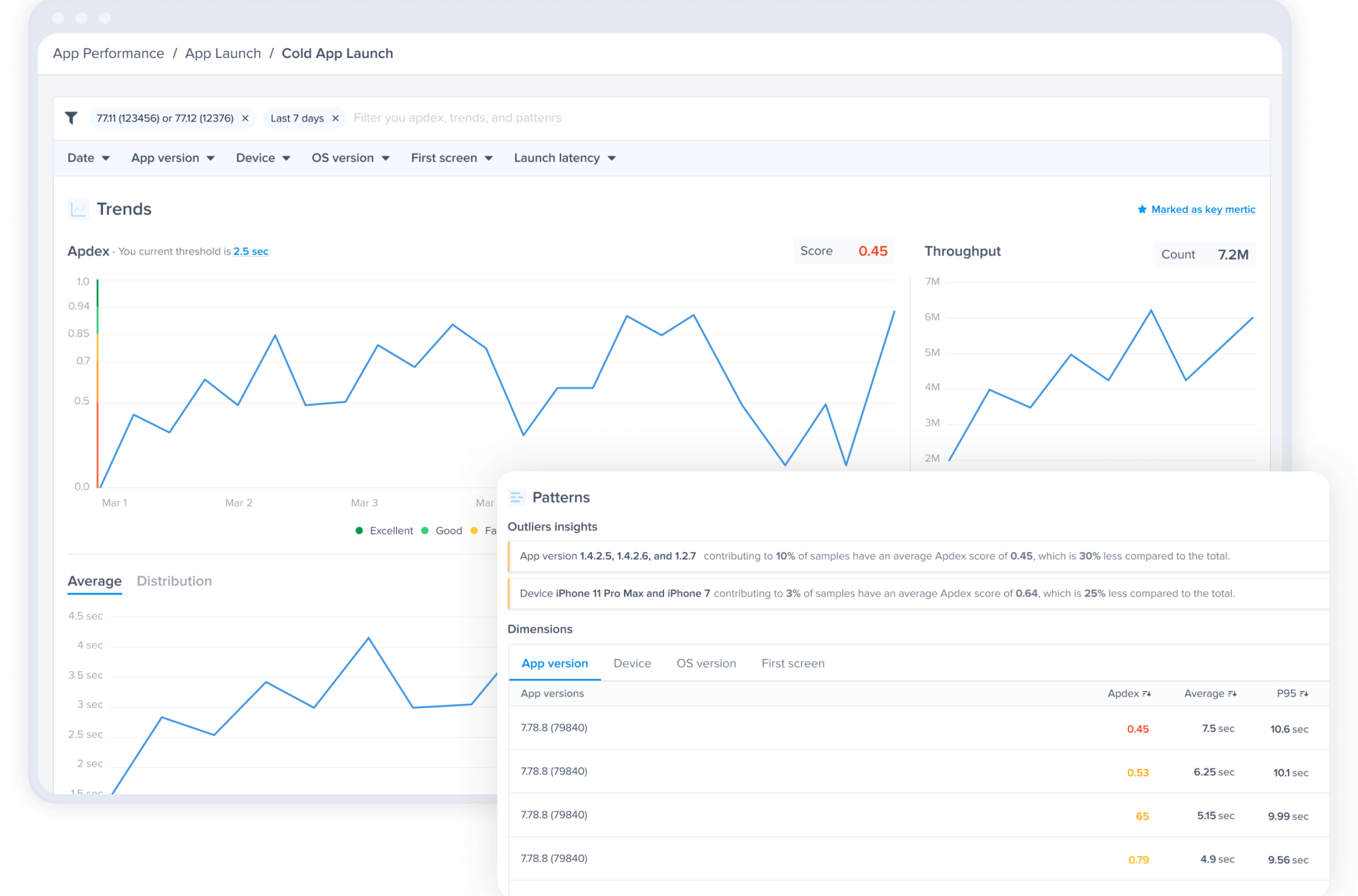
Luciq's App Performance Monitoring helps you track key metrics to improve your app's performance, including Apdex scores, UI hangs, network timeouts and issues, slow launches, tracking custom traces, and more. From the App Launch page in your dashboard, you'll find a thorough breakdown of how fast your app is launching — including cold, warm, and hot launches — across versions, devices, and operating systems.
By monitoring and comparing different app versions and app starts (cold, warm, and hot launches), Luciq's APM tool helps you make quick assessments on your app's launch and determine whether it's app or OS related. With the Apdex score, you can quickly assess if a particular launch time is considered poor, average, or good. You can also adjust the threshold for the app launch time you are trying to achieve to better align with your KPIs.








